Hello, Zcash community, and especially Zcash miners!
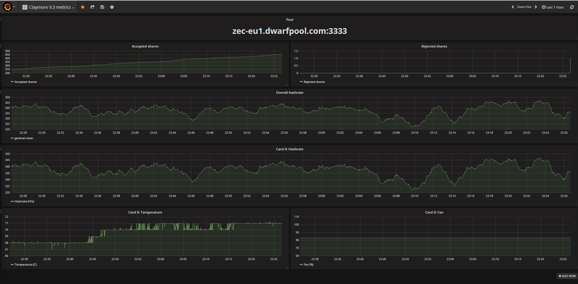
I’m happy to introduce to you my project that I wrote on last holidays. This is intedended to control hashrates, shares, temperatures of your rigs. Just point your claymore API URL (set up by -mport) and you are ready to go. It takes about few minutes to set up your metrics. Many more features is upcoming (my main goal is to implement PROFIT graph, but you can see the whole TODO list on github).
The project and instructions is hosted on Github: GitHub - cryptaz/miner-metrics: Miner metrics powered by Grafana!
Follow the instructions on the Github and start collecting metrics and analyze your rigs!
